PaddleNLP
PaddleNLP 是一款基于飞桨深度学习框架的大语言模型(LLM)开发套件,支持在多种硬件上进行高效的大模型训练、无损压缩以及高性能推理。PaddleNLP 具备简单易用和性能极致的特点,致力于助力开发者实现高效的大模型产业级应用。

你可以使用PaddleNLP快速进行模型训练,同时使用SwanLab进行实验跟踪与可视化。
1. 引入SwanLabCallback
python
from swanlab.integration.paddlenlp import SwanLabCallbackSwanLabCallback是适配于PaddleNLP的日志记录类。
SwanLabCallback可以定义的参数有:
- project、experiment_name、description 等与 swanlab.init 效果一致的参数, 用于SwanLab项目的初始化。
- 你也可以在外部通过
swanlab.init创建项目,集成会将实验记录到你在外部创建的项目中。
2. 传入Trainer
python
from swanlab.integration.paddlenlp import SwanLabCallback
from paddlenlp.trainer import TrainingArguments, Trainer
...
# 实例化SwanLabCallback
swanlab_callback = SwanLabCallback(project="paddlenlp-demo")
trainer = Trainer(
...
# 传入callbacks参数
callbacks=[swanlab_callback],
)
trainer.train()3. 完整案例代码
需要能连接上HuggingFace服务器下载数据集。
python
"""
测试于:
pip install paddlepaddle-gpu==3.0.0 -i https://www.paddlepaddle.org.cn/packages/stable/cu126/
pip install paddlenlp==3.0.0b4
"""
from paddlenlp.trl import SFTConfig, SFTTrainer
from datasets import load_dataset
from swanlab.integration.paddlenlp import SwanLabCallback
dataset = load_dataset("ZHUI/alpaca_demo", split="train")
training_args = SFTConfig(
output_dir="Qwen/Qwen2.5-0.5B-SFT",
device="gpu",
per_device_train_batch_size=1,
logging_steps=20
)
swanlab_callback = SwanLabCallback(
project="Qwen2.5-0.5B-SFT-paddlenlp",
experiment_name="Qwen2.5-0.5B",
)
trainer = SFTTrainer(
args=training_args,
model="Qwen/Qwen2.5-0.5B-Instruct",
train_dataset=dataset,
callbacks=[swanlab_callback],
)
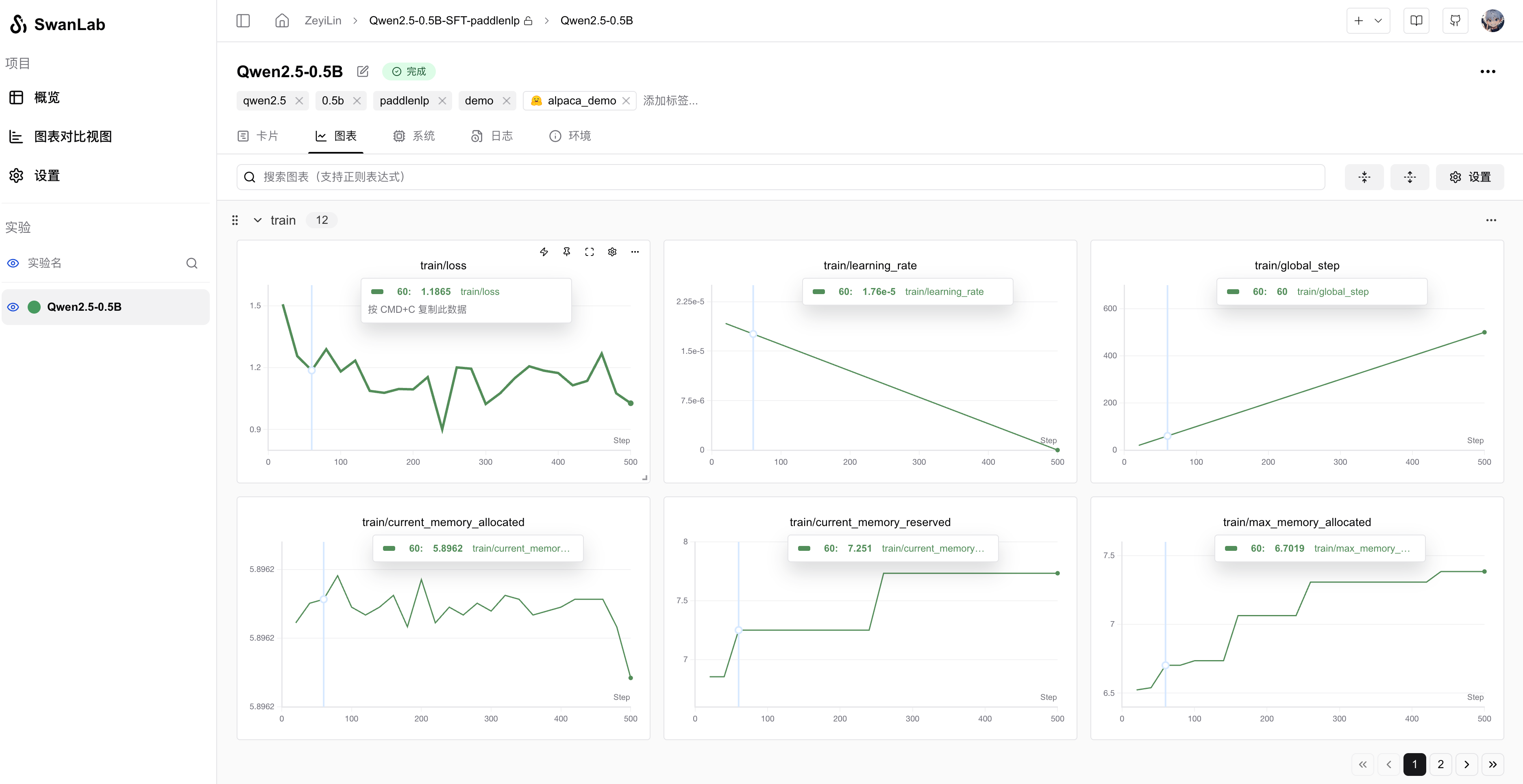
trainer.train()4. GUI效果展示
超参数自动记录:

指标记录:

5 拓展:增加更多回调
试想一个场景,你希望在每个epoch结束时,让模型推理测试样例,并用swanlab记录推理的结果,那么你可以创建一个继承自SwanLabCallback的新类,增加或重构生命周期函数。比如:
python
class NLPSwanLabCallback(SwanLabCallback):
def on_epoch_end(self, args, state, control, **kwargs):
test_text_list = ["example1", "example2"]
log_text_list = []
for text in test_text_list:
result = model(text)
log_text_list.append(swanlab.Text(result))
swanlab.log({"Prediction": test_text_list}, step=state.global_step)上面是一个在NLP任务下的新回调类,增加了on_epoch_end函数,它会在transformers训练的每个epoch结束时执行。